重庆28多多水处理设备有限公司
联系电话:023-86802829当前位置:
首页 >行业新闻 >重庆28多多工业水处理工艺流程介绍水处理顾名思义就是采取一些化学、物理、生物措施使水质达到需求标准。各个领域需求的水质不同,原水不同,自然水处理的工艺也各不相同。28多多水处理为大家介绍几种常见的水处理工艺。

1、生活用水处理工艺流程:
市政自来水—砂过滤器——炭过滤器——精滤器——用水点
2、锅炉软化水工艺流程:
自来水——砂(锰砂)滤器——炭滤器——软水器——精滤器——用水点
3、地下水处理工艺流程:
原水—曝气装置—沉淀池—锰砂过滤器—砂滤器——炭滤器——软水器——精滤器——用水点
4、直饮水处理工艺流程:
自来水——原水箱—原水泵—砂滤器——炭滤器——软水器——精滤器——增压泵——反渗透装置—臭氧发生器—纯水箱—紫外线杀菌器——变频输送系统——用水点
5、工业用纯水处理工艺流程:
自来水—原水箱—原水泵—砂滤器——炭滤器——精滤器——增压泵——反渗透装置—纯水箱——变频输送系统——用水点
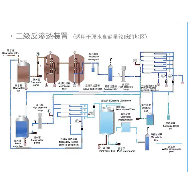
6、工业用超纯水处理工艺流程:
自来水—原水箱—原水泵—砂滤器——炭滤器—软化器—精滤器——一级增压泵——一级反渗透装置—清洗装置——中间水箱——二级高压泵——二级反渗透装置——纯水箱—臭氧发生器—纯水泵—紫外线杀菌器——中间水箱—EDI装置——抛光树脂滤器——回水精密过滤器——变频输送装置——用水点
7、工业用去离子水处理工艺流程:
软化水滤器—盐箱—混床——电子级树脂滤器
水处理工艺也要根据各种现实原水水质情况来设计,不能一概需论,有些特殊的水质中要加入针对性的工艺。28多多水处理从事水处理行业十余年,有着丰富的经验积累,可免费提供各种水处理方案,上述工艺流程供你参考。